Key note categories and examples for tech issues
Code splitting my.inkdrop.app for faster page load
This is an example note
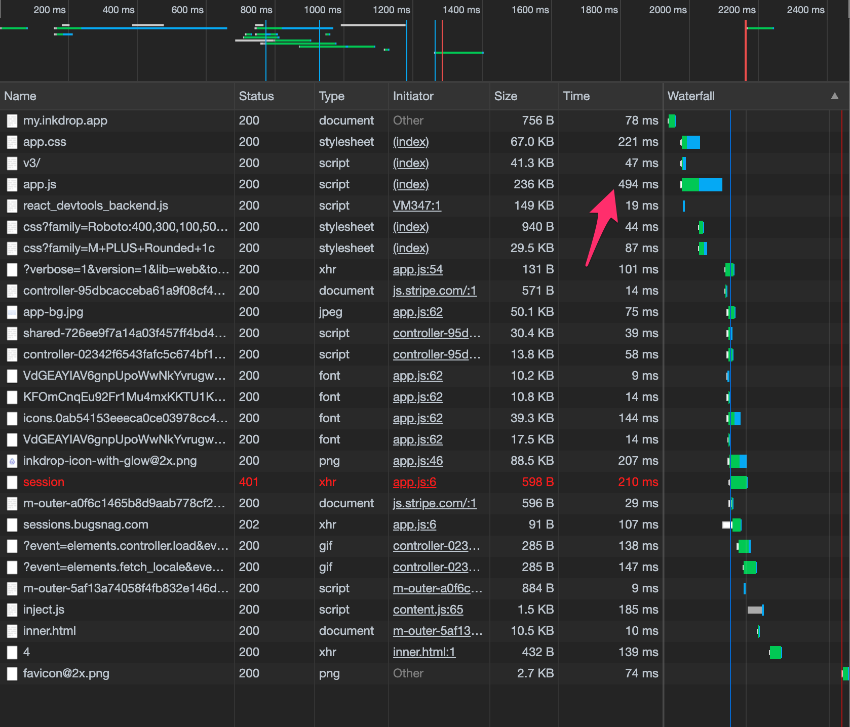
I took this note when the page load performance of my.inkdrop.app was pretty bad.
Performance is pretty bad!
File: [HTML report](file:///Users/nora/Google%20Drive/Documents/inkdrop/site/performance/my.inkdrop.app-20200409T105637.html)
Split code
diff --git a/src/routes.js b/src/routes.js
index c309e35..9045617 100644
--- a/src/routes.js
+++ b/src/routes.js
@@ -1,29 +1,32 @@
// @flow
-import React from 'react'
+import React, { lazy } from 'react'
import { Route, Switch } from 'react-router-dom'
import AppContainer from './components/app-container'
import IndexPage from './pages/index'
-import DownloadPage from './pages/download'
-import DownloadBetaPage from './pages/download-beta'
-import DownloadNoticeWindowsInstaller from './pages/download-notice-windows-installer'
-import DemoPage from './pages/demo'
-import AccountPage from './pages/account'
-import NotFoundPage from './pages/notfound'
-import BillingPage from './pages/billing'
-import APIKeysPage from './pages/api-keys'
-import SignupPage from './pages/signup'
-import ErrorPage from './pages/error'
-import ActivatedPage from './pages/activated'
-import PluginsPage from './pages/plugins'
-import PluginDetailPage from './pages/plugin-detail'
-import ReactivateAccountPage from './pages/reactivate'
-import AccountDeletePage from './pages/delete'
-import UnsubscribedPage from './pages/unsubscribed'
-import PurchasePage from './pages/purchase'
-import MaintenancePage from './pages/maintenance'
const { MAINTENANCE } = process.env
+const DownloadPage = lazy(() => import('./pages/download'))
+const DownloadBetaPage = lazy(() => import('./pages/download-beta'))
+const DownloadNoticeWindowsInstaller = lazy(() =>
+ import('./pages/download-notice-windows-installer')
+)
+const DemoPage = lazy(() => import('./pages/demo'))
+const AccountPage = lazy(() => import('./pages/account'))
+const NotFoundPage = lazy(() => import('./pages/notfound'))
+const BillingPage = lazy(() => import('./pages/billing'))
+const APIKeysPage = lazy(() => import('./pages/api-keys'))
+const SignupPage = lazy(() => import('./pages/signup'))
+const ErrorPage = lazy(() => import('./pages/error'))
+const ActivatedPage = lazy(() => import('./pages/activated'))
+const AccountDeletePage = lazy(() => import('./pages/delete'))
+const UnsubscribedPage = lazy(() => import('./pages/unsubscribed'))
+const PurchasePage = lazy(() => import('./pages/purchase'))
+const MaintenancePage = lazy(() => import('./pages/maintenance'))
+const PluginsPage = lazy(() => import('./pages/plugins'))
+const PluginDetailPage = lazy(() => import('./pages/plugin-detail'))
+const ReactivateAccountPage = lazy(() => import('./pages/reactivate'))
+
export default function routes(app: Object) {
if (!MAINTENANCE) {
return (
Before
-rw-r--r-- 1 nora admin 3.3M Apr 8 22:26 build/app.js
After
-rw-r--r-- 1 nora admin 28K Apr 8 22:31 build/0.js
-rw-r--r-- 1 nora admin 34K Apr 8 22:31 build/1.js
-rw-r--r-- 1 nora admin 33K Apr 8 22:31 build/10.js
-rw-r--r-- 1 nora admin 59K Apr 8 22:31 build/11.js
-rw-r--r-- 1 nora admin 36K Apr 8 22:31 build/12.js
-rw-r--r-- 1 nora admin 30K Apr 8 22:31 build/13.js
-rw-r--r-- 1 nora admin 5.6K Apr 8 22:31 build/14.js
-rw-r--r-- 1 nora admin 11K Apr 8 22:31 build/15.js
-rw-r--r-- 1 nora admin 13K Apr 8 22:31 build/16.js
-rw-r--r-- 1 nora admin 3.1K Apr 8 22:31 build/17.js
-rw-r--r-- 1 nora admin 14K Apr 8 22:31 build/18.js
-rw-r--r-- 1 nora admin 6.2K Apr 8 22:31 build/19.js
-rw-r--r-- 1 nora admin 5.3K Apr 8 22:31 build/20.js
-rw-r--r-- 1 nora admin 4.9K Apr 8 22:31 build/21.js
-rw-r--r-- 1 nora admin 5.4K Apr 8 22:31 build/22.js
-rw-r--r-- 1 nora admin 306K Apr 8 22:31 build/3.js
-rw-r--r-- 1 nora admin 122K Apr 8 22:31 build/4.js
-rw-r--r-- 1 nora admin 17K Apr 8 22:31 build/5.js
-rw-r--r-- 1 nora admin 36K Apr 8 22:31 build/6.js
-rw-r--r-- 1 nora admin 55K Apr 8 22:31 build/7.js
-rw-r--r-- 1 nora admin 75K Apr 8 22:31 build/8.js
-rw-r--r-- 1 nora admin 47K Apr 8 22:31 build/9.js
-rw-r--r-- 1 nora admin 2.5M Apr 8 22:31 build/app.js
With production build:
-rw-r--r-- 1 nora admin 31K Apr 9 10:53 build/account.js
-rw-r--r-- 1 nora admin 1.2K Apr 9 10:53 build/activated.js
-rw-r--r-- 1 nora admin 10K Apr 9 10:53 build/api-keys.js
-rw-r--r-- 1 nora admin 822K Apr 9 10:53 build/app.js
-rw-r--r-- 1 nora admin 27K Apr 9 10:53 build/billing.js
-rw-r--r-- 1 nora admin 7.9K Apr 9 10:53 build/delete.js
-rw-r--r-- 1 nora admin 14K Apr 9 10:53 build/demo.js
-rw-r--r-- 1 nora admin 2.5K Apr 9 10:53 build/download-notice-windows-installer.js
-rw-r--r-- 1 nora admin 11K Apr 9 10:53 build/download.js
-rw-r--r-- 1 nora admin 1.5K Apr 9 10:53 build/error.js
-rw-r--r-- 1 nora admin 1.1K Apr 9 10:53 build/maintenance.js
-rw-r--r-- 1 nora admin 879B Apr 9 10:53 build/notfound.js
-rw-r--r-- 1 nora admin 7.3K Apr 9 10:53 build/plugin-detail.js
-rw-r--r-- 1 nora admin 8.2K Apr 9 10:53 build/plugins.js
-rw-r--r-- 1 nora admin 18K Apr 9 10:53 build/purchase.js
-rw-r--r-- 1 nora admin 14K Apr 9 10:53 build/reactivate.js
-rw-r--r-- 1 nora admin 14K Apr 9 10:53 build/signup.js
-rw-r--r-- 1 nora admin 1.0K Apr 9 10:53 build/unsubscribe.js
-rw-r--r-- 1 nora admin 306K Apr 9 10:53 build/vendors~plugin-detail.js
-rw-r--r-- 1 nora admin 17K Apr 9 10:53 build/vendors~plugins.js
Compare page load performance
Improved 150ms! Cool.
Before: 
After: 
Optimization Result
ok, much better!

Next: Optimize Semantic UI
But the app.css is very large and it is taking 221ms to load. The work for this is going to be on Optimize semantic-ui CSS.
Get help
Got any questions about this page? Feel free to ask them on the user forum here.